Appearance
报表管理
全局报表管理

全局报表管理页面是平台财务、投注、盈亏、用户行为的全景汇总报表
- 时间筛选
- 快速筛选:提供预设选项,如“今日”、“昨日”、“本周”、“前一天”、“前一月”等,便于一键选择。
- 手动输入:支持自定义时间区间,例如输入起始日期和结束日期进行精确查询。
- 代理及下线查询:输入代理账号,只统计该代理及其所有下线的汇总数据。
- 会员账号(多账号):输入具体会员账号(支持多账号,逗号分隔),只统计这些会员的数据。
- 推广码:输入推广码,只统计通过该推广码注册/绑定的用户数据。(如 009030)
- 第1行:资金净流动与用户核心指标
- 在线存款总计 / 线下存款总计 / 虚拟币存款总计 / RMB存款总计 / 虚拟币提现总计 / 提现总计 / 现金盈利总计 / 余额总计(可点▼小箭头查看明细*中心钱包、余额宝钱包) / 人工加款 / 人工扣款 / 注册总人数 (可点▼小箭头查看可导出)/ 首存总人数 / 投注总人数(可点▼小箭头查看导出) / 充值总人数 / (可点▼小箭头查看导出)提款总人数
📌 存款/提款以到账时间统计;人工加款/扣款以操作时间统计;人数指标以各自对应操作时间统计。
- 第2行:赠送、返利与活动总成本
- 存款总计 / 存款赠送总计 / 返点总计 / 返水总计 / 余额宝收益总计 / 活动赠送总计 / 积分兑换总计 / 推广IM红包总计 / 优惠总计
*人工加款 / 人工扣款 / 活动赠送总计,当点击金额时将跳转至「会员帐变管理」,可直接查看改选择的项目详情。
📌 返点/返水以结算时间统计;存款赠送/活动赠送/余额宝收益以到账时间统计;积分兑换/IM红包以发放时间统计。
- 第3行:彩票类专项统计
- 彩票下注总计 / 彩票派奖总计 / 系统彩下注总计 / 系统彩派奖总计 / 六合下注总计 / 六合派奖总计
📌 下注以投注时间统计;派奖以结算时间统计。
- 第4行:各游戏模块有效投注 & 派奖
- 真人下注总计(有效投注) / 真人派奖总计
- 电子下注总计(有效投注) / 电子派奖总计
- 棋牌下注总计(有效投注) / 棋牌派奖总计
- 体育下注总计(有效投注) / 体育派奖总计
📌 有效投注以投注时间统计;派奖以结算时间统计。
- 第5行:各模块输赢汇总 + 平台整体盈亏(最重要一行,建议背景色区分或加粗)
- 真人输赢 / 电子输赢 / 棋牌输赢 / 体育输赢 / 彩票输赢 / 系统彩输赢 / 六合输赢 / 输赢总计 / 全部输赢总计(负数表示平台盈利,正数表示平台亏)
📌 输赢数据以投注时间统计。
⚠️ 因派奖为定时任务,统计结果有约 5 分钟缓存延迟,时间临界点数据可能出现偏差。
个人全局报表

- 时间筛选
- 快速筛选:提供预设选项,如“今日”、“昨日”、“本周”、“前一天”、“前一月”等,便于一键选择。
- 手动输入:支持自定义时间区间,例如输入起始日期和结束日期进行精确查询。
- 会员账号(多账号):输入具体会员账号(支持多账号,逗号分隔),只统计这些会员的数据。
- 第1行:资金净流动与用户核心指标
- 在线存款总计 / 线下存款总计 / 虚拟币存款总计 / RMB存款总计 / 虚拟币提现总计 / 提现总计 / 现金盈利总计 / 余额总计(可点▼小箭头查看明细*中心钱包、余额宝钱包) / 人工加款 / 人工扣款 / 注册总人数 (可点▼小箭头查看可导出)/ 首存总人数 / 投注总人数(可点▼小箭头查看导出) / 充值总人数 / (可点▼小箭头查看导出)提款总人数
📌 存款/提款以到账时间统计;人工加款/扣款以操作时间统计;人数指标以各自对应操作时间统计。
- 第2行:赠送、返利与活动总成本
- 存款总计 / 存款赠送总计 / 返点总计 / 返水总计 / 余额宝收益总计 / 活动赠送总计 / 积分兑换总计 / 推广IM红包总计 / 优惠总计
*人工加款 / 人工扣款 / 活动赠送总计,当点击金额时将跳转至「会员帐变管理」,可直接查看改选择的项目详情。
📌 返点/返水以结算时间统计;存款赠送/活动赠送/余额宝收益以到账时间统计;积分兑换/IM红包以发放时间统计。
- 第3行:彩票类专项统计
- 彩票下注总计 / 彩票派奖总计 / 系统彩下注总计 / 系统彩派奖总计 / 六合下注总计 / 六合派奖总计
📌 下注以投注时间统计;派奖以结算时间统计。
- 第4行:各游戏模块有效投注 & 派奖
- 真人下注总计(有效投注) / 真人派奖总计
- 电子下注总计(有效投注) / 电子派奖总计
- 棋牌下注总计(有效投注) / 棋牌派奖总计
- 体育下注总计(有效投注) / 体育派奖总计
📌 有效投注以投注时间统计;派奖以结算时间统计。
- 第5行:各模块输赢汇总 + 平台整体盈亏(最重要一行,建议背景色区分或加粗)
- 真人输赢 / 电子输赢 / 棋牌输赢 / 体育输赢 / 彩票输赢 / 系统彩输赢 / 六合输赢 / 输赢总计 / 全部输赢总计(负数表示平台盈利,正数表示平台亏)
📌 输赢数据以投注时间统计。
⚠️ 因派奖为定时任务,统计结果有约 5 分钟缓存延迟,时间临界点数据可能出现偏差。
全局报表统计

时间筛选
快速筛选:提供预设选项,如“今日”、“昨日”、“本周”、“前一天”、“前一月”等,便于一键选择。
手动输入:支持自定义时间区间,例如输入起始日期和结束日期进行精确查询。
- 第1行:资金净流动与用户核心指标
- 在线存款总计 / 线下存款总计 / 虚拟币存款总计 / RMB存款总计 / 虚拟币提现总计 / 提现总计 / 现金盈利总计 / 余额总计(可点▼小箭头查看明细*中心钱包、余额宝钱包) / 人工加款 / 人工扣款 / 注册总人数 (可点▼小箭头查看可导出)/ 首存总人数 / 投注总人数(可点▼小箭头查看导出) / 充值总人数 / (可点▼小箭头查看导出)提款总人数
📌 存款/提款以到账时间统计;人工加款/扣款以操作时间统计;人数指标以各自对应操作时间统计。
- 第2行:赠送、返利与活动总成本
- 存款总计 / 存款赠送总计 / 返点总计 / 返水总计 / 余额宝收益总计 / 活动赠送总计 / 积分兑换总计 / 推广IM红包总计 / 优惠总计
*人工加款 / 人工扣款 / 活动赠送总计,当点击金额时将跳转至「会员帐变管理」,可直接查看改选择的项目详情。
📌 返点/返水以结算时间统计;存款赠送/活动赠送/余额宝收益以到账时间统计;积分兑换/IM红包以发放时间统计。
- 第3行:彩票类专项统计
- 彩票下注总计 / 彩票派奖总计 / 系统彩下注总计 / 系统彩派奖总计 / 六合下注总计 / 六合派奖总计
📌 下注以投注时间统计;派奖以结算时间统计。
- 第4行:各游戏模块有效投注 & 派奖
- 真人下注总计(有效投注) / 真人派奖总计
- 电子下注总计(有效投注) / 电子派奖总计
- 棋牌下注总计(有效投注) / 棋牌派奖总计
- 体育下注总计(有效投注) / 体育派奖总计
📌 有效投注以投注时间统计;派奖以结算时间统计。
- 第5行:各模块输赢汇总 + 平台整体盈亏(最重要一行,建议背景色区分或加粗)
- 真人输赢 / 电子输赢 / 棋牌输赢 / 体育输赢 / 彩票输赢 / 系统彩输赢 / 六合输赢 / 输赢总计 / 全部输赢总计(负数表示平台盈利,正数表示平台亏)
📌 输赢数据以投注时间统计。
⚠️ 因派奖为定时任务,统计结果有约 5 分钟缓存延迟,时间临界点数据可能出现偏差。
会员数据概况

面用于查看单个会员在平台内的全维度核心数据汇总,包括个人信息、资金流水、充值/提现记录、投注情况、活动参与、余额与打码量等
- 时间筛选
- 快速筛选:提供预设选项,如“今日”、“昨日”、“本周”、“前一天”、“前一月”等,便于一键选择。
- 手动输入:支持自定义时间区间,例如输入起始日期和结束日期进行精确查询。
- 会员账号:输入具体会员账号,统计该会员的数据。
*日期筛选器只影响交易类数据(存款/提款/下注 等),不影响「注册时间」、「余额」、「打码量」这三个字段
- 第1行:会员基本信息行
- 账号:会员ID(如 newtest398)
- 会员类型:普通/代理/VIP等(示例:代理)
- 所属代理:该会员的上级代理(若无则为空)
- 注册时间:账号创建时间(如 2026-01-01 10:01:47)
- 余额:当前账户剩余金额(如 76673.58)
- 当前打码量:已完成打码量(用于出款解锁)
- 出款所需打码量:总需完成的打码要求(如 76117.45)
📌 注册时间显示账号创建时间;余额为实时快照;打码量为累计统计,非时间区间筛选。
- 第2行:充值相关汇总
- 在线存款总计 / 线下存款总计
- 虚拟币存款总计
- 手动加款总计
- 最后充值金额(如 1000.00)/ 最后充值时间(如 2026-04-15 14:53:32)
📌 存款总计以到账时间统计;手动加款以操作时间统计;最后充值时间显示最近一笔到账时间。
- 第3行:提现相关汇总
- RMB提款总计 / 虚拟币提款总计
- 手动扣款总计
- 最后提款金额(如 399.00) / 最后提款时间(如 2026-03-01 14:27:43)
📌 提款总计以提款到账时间统计;最后提款时间显示最近一笔提款到账时间。
- 第4行:赠送与收益汇总
- 存款赠送总计(如 200.00)
- 余额宝收益总计(如 73.88)
- 活动赠送总计(如 29187.22)
- 推广IM红包总计
- 返水总计(如 3.00)
📌 存款赠送/活动赠送/余额宝收益以到账时间统计;返水以结算时间统计;IM红包以发放时间统计。
- 第5行:投注汇总
- 彩票下注总计 / 系统彩下注总计 / 六合下注总计
- 电子下注(如300.00) / 真人下注 / 棋牌下注 / 体育下注
- 所有下注总计(所有游戏投注总和,如300.00)
📌 所有下注总计以投注时间统计。
⚠️ 统计结果有约 5 分钟缓存延迟;虚拟币数据括号外为人民币数量,括号内为实际到账虚拟币数量。
团队报表

页面用于查看代理及其下线团队的整体数据汇总,包括团队成员的余额、充值、投注、输赢、返点、活动赠送等关键指标
- 时间筛选
快速筛选:提供预设选项,如“今日”、“昨日”、“本周”、“前一天”、“前一月”等,便于一键选择。
手动输入:支持自定义时间区间,例如输入起始日期和结束日期进行精确查询。
- 代理及下线查询:输入准确代理帐户,查询该代理所属下级
- 单用户查询:输入具体会员账号,单一查询该会员的数据。

- 导出
功能
操作方式: 点击「导出」按钮后,会弹出选择菜单:
- 导出全部 → 导出符合当前筛选条件的全部数据
- 导出当页 → 仅导出当前页面显示的数据
列表字段说明
- 基本信息栏
- 用户账号:会员或代理的唯一ID(如 newtest398、newtest3981、newtest39855)
- 直属上级:该用户的直接上级代理账号(显示 “-” 表示无上级)
- 类型:用户身份分类(会员 / 代理)
- 余额:当前账户剩余金额(实时值,含小数)
📌 余额为实时快照,不受日期筛选影响。
- 投注 & 中奖
- 投注总计:该用户及其下线团队所有游戏的总投注金额
- 中奖总计:该用户及其下线团队所有游戏的中奖/派奖总金额
📌 投注总计以投注时间统计;中奖总计以结算时间统计。
- 充值相关
- 在线存款总计:通过在线支付渠道的充值总额
- 线下存款总计:通过线下方式的充值总额
- 虚拟币存款总计:虚拟币充值总额
- 手动加款:管理员人工加款总额
- 存款赠送总计:充值附赠金额总和
📌 存款以到账时间统计;手动加款以操作时间统计;存款赠送以发放到账时间统计。
- 提款相关
- RMB提款总计:人民币渠道提款总额
- 虚拟币提款总计:虚拟币提款总额
- 手动扣款:管理员人工扣款总额
📌 提款以到账时间统计;手动扣款以操作时间统计。
- 返水 / 活动赠送 / 代理返点
- 返水总计:团队获得的返水金额总和
- 活动赠送总计:团队获得的活动赠送金额总和
- 代理返点:团队获得的代理返点总额(代理结算重要依据)
📌 返水以结算时间统计;活动赠送以发放时间统计;代理返点以结算时间统计。
- 团队盈亏
- 盈亏:意指平台盈亏
- 团队盈亏:该用户及其下线团队的总输赢金额(负数表示团队为平台贡献盈利,正数表示平台亏损)
📌 以投注时间统计,负数表示团队为平台贡献盈利,正数表示平台亏损。
⚠️ 统计结果有约 5 分钟缓存延迟;虚拟币数据括号外为人民币数量,括号内为实际到账虚拟币数量。
*数据范围是该用户及其下线团队的汇总,不是单一会员数据,查阅时需留意层级关系。
充直报表管理

用于统计平台所有充值渠道、支付方式的详细数据,包括充值金额、次数、成功率、人数等。支持按日期、充值类型、支付平台多维度筛选,底部自动汇总小计/合计,便于对账、通道监控和运营分析
- 时间筛选
- 快速筛选:提供预设选项,如“今日”、“昨日”、“本周”、“前一天”、“前一月”等,便于一键选择。
- 手动输入:支持自定义时间区间,例如输入起始日期和结束日期进行精确查询。
📌 日期栏位以充值到账时间为统计依据。
- 充值类型:(下拉▼)全部类型(默认,显示所有充值方式);
在线支付、银行卡转账、快速入款、代客充值、虚拟币转账、免提直充、挂单充值
- 支付平台名称:依照选择不同的充值类型,而有不同的名称
- 例如:选择类行为 在线支付(万豪支付4、万顺2支付、财付通支付、中联2支付、盈盛支付、有钱付支付 等)
⚠️ 「小计(人数未去重)」= 同一人多次充值会重复计算;「合计(人数已去重)」= 同一人只计算一次,更准确反映实际充值人数。

- 导出
功能
操作方式: 点击「导出」按钮后,会弹出选择菜单:
- 导出全部 → 导出符合当前筛选条件的全部数据
- 导出当页 → 仅导出当前页面显示的数据
每日统计分析

页面以折线图形式直观展示平台每日核心运营指标的趋势变化,包括充值金额、提现金额、下注金额、充值人数、提现人数、下注人数等。
- 查询条件区:点击选择目标年份和月份
- 图例:(颜色说明)
- 橙色:充值金额
- 绿色:提现金额
- 红色:下注金额
- 蓝色:充值人数
- 灰色:提现人数
- 粉色:下注人数
- Y轴(左侧):金额/人数刻度(单位:金额以元,人数以人;高峰值可达70万+)
- X轴(底部):该月的日期(01日 ~ 31日)
- 数据点:每个日期上方有小圆点,鼠标悬停可显示精确数值
📌 图表数据以自然日为单位统计,充值金额/充值人数以到账时间为准,提现金额/提现人数以提款到账时间为准,下注金额/下注人数以投注时间为准。
充值通道报表

- 时间筛选
- 快速筛选:提供预设选项,如“今日”、“昨日”、“本周”、“前一天”、“前一月”等,便于一键选择。
- 手动输入:支持自定义时间区间,例如输入起始日期和结束日期进行精确查询。
📌 日期栏位以充值到账时间为统计依据。
- 支付平台:(下拉▼)
- 选择具体支付平台(如 万豪支付4、财付通支付、77Pay直连钱包 等)
- 支付通道:(下拉▼)根据上方选中的“支付平台”动态显示对应子通道
例如:选择「财付通支付」平台,显示对应子通道(如 微信值充、云闪付红包 等)
- 会员账号:(支持多帐号,用逗号分隔或空格分隔)输入具体会员帐号,只统计这些会员的充值通道数据
- 所属代理:输入代理账号,只统计该代理及其下线会员的充值通道数据。
⚠️ 「小计(人数未去重)」= 同一人通过多个通道充值会重复计算;「合计(人数已去重)」= 同一人只计算一次,更准确反映实际充值人数。

- 导出
功能
操作方式: 点击「导出」按钮后,会弹出选择菜单:
- 导出全部 → 导出符合当前筛选条件的全部数据
- 导出当页 → 仅导出当前页面显示的数据
财务报表管理

- 时间筛选
- 快速筛选:提供预设选项,如“今日”、“昨日”、“本周”、“前一天”、“前一月”等,便于一键选择。
- 手动输入:支持自定义时间区间,例如输入起始日期和结束日期进行精确查询。
📌 日期筛选依据各字段对应时间:存款以到账时间、提款以到账时间、手动加款/扣款以操作时间、返水/返点以结算时间、存款赠送/活动赠送/IM红包以发放时间、余额宝收益以到账时间为准。
- 代理及下线查询:输入准确代理帐户,查询该代理所属下级
- 单用户查询:输入具体会员账号,单一查询该会员的数据。

- 导出
功能
操作方式: 点击「导出」按钮后,会弹出选择菜单:
- 导出全部 → 导出符合当前筛选条件的全部数据
- 导出当页 → 仅导出当前页面显示的数据
列表字段说明
- 用户账号:会员或代理ID(如 newtest398、bryantqa001)
- 类型:用户身份(会员 / 代理)
- 线上存款总计:通过在线支付渠道的充值总额
- 线下存款总计:通过线下转账/人工方式的充值总额
- 虚拟币存款总计:虚拟币充值总额
- 手动加款:管理员人工加款总额
- RMB提款总计:人民币渠道提款总额
- 虚拟币提款总计:虚拟币提现总额
- 手动扣款:管理员人工扣款总额
- 返水总计:用户获得的返水金额总和
- 返点总计:代理获得的返点总额
- 存款赠送总计:充值附赠金额总和
- 活动赠送总计:活动赠送金额总和
- 推广IM红包总计:推广红包发放总额
- 余额宝收益:用户在余额宝获得的收益总额
⚠️ 虚拟币数据括号外为人民币数量,括号内为实际到账虚拟币数量。
统计概况管理

平台整体及各游戏模块损益情况的综合看板,以可视化 + 列表 + 汇总形式展示平台每日/每月/累计的投注、输赢、中奖数据。
页面分为三大部分:模块折叠/展开,点击右侧(小箭头 ▼),下图为未展开样式
- 饼图,今日 / 昨日盈亏对比,红色:中奖额、蓝色:投注额

📌 以自然日(00:00~23:59)为统计单位,投注额与中奖额均以投注时间为准。
- 按月盈亏列表
- 月份:统计月份(如 2026-02)
- 投注额:该月总投注金额
- 彩票盈亏 / 六合盈亏 / 真人盈亏 / 电子盈亏 / 棋牌盈亏 / 体育盈亏:各游戏模块净盈亏(负数=平台盈利)
📌 以自然月为统计单位,投注额及各游戏模块盈亏均以投注时间为准。
- 统计概况汇总
- 用户总数:平台总注册用户数(如 22220)
- 代理:代理数量(如 21384)
- 会员:普通会员数量(如 836)
- 昨日注数 / 今日注数:投注笔数
- 今日投注 / 今日中奖:今日投注 & 中奖金额
- 今日充值 / 今日提款:今日充值 & 提款金额
- 今日返水 / 今日代理返点:今日发放返水 & 代理返点
- 余额总额:全平台用户余额总和(如 12443042912.72)
- 余额宝总额:全平台余额宝余额总和(如 20040797.71)
📌 今日注册/投注/充值/提款/返水/代理返点均以当日操作或到账时间为准;余额总额与余额宝总额为实时快照,不受日期影响。
⚠️ 统计结果有约 5 分钟缓存延迟,时间临界点数据可能出现偏差。
每日注册统计

- 时间筛选
- 快速筛选:提供预设选项,如“今日”、“昨日”、“本周”、“前一天”、“前一月”等,便于一键选择。
- 手动输入:支持自定义时间区间,例如输入起始日期和结束日期进行精确查询。
📌 日期栏位以注册时间为统计依据;当日注册充值相关栏位以充值到账时间为准。
- 代理帐号:输入准确代理帐户,查询该代理所属下级
- 代理及下线:输入具体会员账号,单一查询该会员的数据。

- 导出
功能
操作方式: 点击「导出」按钮后,会弹出选择菜单:
- 导出全部 → 导出符合当前筛选条件的全部数据
- 导出当页 → 仅导出当前页面显示的数据
列表字段说明
- 日期:注册发生的日期(如2026-02-10)
- 注册总人数:当日所有新注册用户总数(会员 + 代理)
- 注册会员人数:当日新注册的普通会员人数
- 注册代理人数:当日新注册的代理人数
- 当日注册首次充值人数(历史):当日注册的用户中,历史上首次充值的总人数
- 当日注册首充金额:当日注册用户中,首充的总金额
- 当日注册二次充值人数(历史):当日注册用户中,历史上第二次充值的总人数
- 当日注册三次充值人数(历史):当日注册用户中,历史上第三次充值的总人数
- 当日注册充值次数:当日注册用户完成的总充值笔数
- 当日注册充值金额:当日注册用户完成的总充值金额
⚠️ 「首次/二次/三次充值人数」括号内数字为历史累计人数(不限筛选时间范围),括号外为当日注册且在筛选期间内完成充值的人数,两者意义不同,查阅时请留意。
系统风险评估
运营分析

- 时间筛选
- 快速筛选:提供预设选项,如“今日”、“昨日”、“本周”、“前一天”、“前一月”等,便于一键选择。
- 手动输入:支持自定义时间区间,例如输入起始日期和结束日期进行精确查询。
📌 日期筛选以存款到账时间为主要统计依据;注册时间与最后登录时间为该账号实际发生时间,不受日期筛选影响。
- 代理及下线查询:输入准确代理帐户,查询该代理所属下级。
- 会员账号:(支持多帐号,用逗号分隔或空格分隔)输入具体会员帐号,只统计这些会员的盈亏数据。
- 会员状态:(下拉)启用 / 禁用

- 导出
功能
操作方式: 点击「导出」按钮后,会弹出选择菜单:
- 导出全部 → 导出符合当前筛选条件的全部数据
- 导出当页 → 仅导出当前页面显示的数据

- 操作列表:
- 「会员帐号」、「当前上级代理帐号」点击后,将弹出「查看会员详细信息」可查看帐户详情。
- 「操作」栏位:点击「详情」将弹出【newtest398】会员90天内运营数据分析
📌 总投注金额/总投注次数/总中奖金额/总赢墨金额为该账号历史累计数据,不受日期筛选范围限制。

存取款分析

- 时间筛选
- 快速筛选:提供预设选项,如“今日”、“昨日”、“本周”、“前一天”、“前一月”等,便于一键选择。
- 手动输入:支持自定义时间区间,例如输入起始日期和结束日期进行精确查询。
📌 日期筛选以存款到账时间为统计依据;取款额以提款到账时间为准。
- 代理及下线查询:输入准确代理帐户,查询该代理所属下级。
- 会员账号:(支持多帐号,用逗号分隔或空格分隔)输入具体会员帐号,只统计这些会员的盈亏数据。
- 会员状态:(下拉)启用 / 禁用
- 导出
功能
操作方式: 点击「导出」按钮后,会弹出选择菜单:
- 导出全部 → 导出符合当前筛选条件的全部数据
- 导出当页 → 仅导出当前页面显示的数据
- 操作列表:
- 「用户帐号」点击后,将弹出「查看会员详细信息」可查看帐户详情。
📌 「会员未登录天数」为实时计算,不受日期筛选影响。
📌 「会员总盈亏」为该账号历史累计数据,不受日期筛选范围限制。
彩票分析

- 时间筛选
- 快速筛选:提供预设选项,如“今日”、“昨日”、“本周”、“前一天”、“前一月”等,便于一键选择。
- 手动输入:支持自定义时间区间,例如输入起始日期和结束日期进行精确查询。
📌 日期筛选以投注时间为统计依据;彩票中奖额/返水以结算时间为准。
- 代理及下线查询:输入准确代理帐户,查询该代理所属下级。
- 会员账号:(支持多帐号,用逗号分隔或空格分隔)输入具体会员帐号,只统计这些会员的盈亏数据。
- 会员状态:(下拉)启用 / 禁用
- 导出
功能
操作方式: 点击「导出」按钮后,会弹出选择菜单:
- 导出全部 → 导出符合当前筛选条件的全部数据
- 导出当页 → 仅导出当前页面显示的数据
- 操作列表:
- 「用户帐号」点击后,将弹出「查看会员详细信息」可查看帐户详情。
*盈亏额蓝色负数代表平台盈利,红色正数为平台亏损。
📌 「彩票盈亏额」负数表示平台盈利,正数表示平台亏损。
六合彩分析

- 时间筛选
- 快速筛选:提供预设选项,如“今日”、“昨日”、“本周”、“前一天”、“前一月”等,便于一键选择。
- 手动输入:支持自定义时间区间,例如输入起始日期和结束日期进行精确查询。
📌 日期筛选以投注时间为统计依据;六合彩中奖额/返水以结算时间为准。
- 代理及下线查询:输入准确代理帐户,查询该代理所属下级。
- 会员账号:(支持多帐号,用逗号分隔或空格分隔)输入具体会员帐号,只统计这些会员的盈亏数据。
- 会员状态:(下拉)启用 / 禁用
- 导出
功能
操作方式: 点击「导出」按钮后,会弹出选择菜单:
- 导出全部 → 导出符合当前筛选条件的全部数据
- 导出当页 → 仅导出当前页面显示的数据
- 操作列表:
- 「用户帐号」点击后,将弹出「查看会员详细信息」可查看帐户详情。
*盈亏额蓝色负数代表平台盈利,红色正数为平台亏损。
📌 「六合彩盈亏额」负数表示平台盈利,正数表示平台亏损。
系统彩分析

- 时间筛选
- 快速筛选:提供预设选项,如“今日”、“昨日”、“本周”、“前一天”、“前一月”等,便于一键选择。
- 手动输入:支持自定义时间区间,例如输入起始日期和结束日期进行精确查询。
📌 日期筛选以投注时间为统计依据;系统彩中奖额/返水以结算时间为准。
- 代理及下线查询:输入准确代理帐户,查询该代理所属下级。
- 会员账号:(支持多帐号,用逗号分隔或空格分隔)输入具体会员帐号,只统计这些会员的盈亏数据。
- 会员状态:(下拉)启用 / 禁用
- 导出
功能
操作方式: 点击「导出」按钮后,会弹出选择菜单:
- 导出全部 → 导出符合当前筛选条件的全部数据
- 导出当页 → 仅导出当前页面显示的数据
- 操作列表:
- 「用户帐号」点击后,将弹出「查看会员详细信息」可查看帐户详情。
*盈亏额蓝色负数代表平台盈利,红色正数为平台亏损。
📌 「系统彩盈亏额」负数表示平台盈利,正数表示平台亏损。
棋牌分析

- 时间筛选
- 快速筛选:提供预设选项,如“今日”、“昨日”、“本周”、“前一天”、“前一月”等,便于一键选择。
- 手动输入:支持自定义时间区间,例如输入起始日期和结束日期进行精确查询。
📌 日期筛选以投注时间为统计依据;棋牌中奖额/返水以结算时间为准。
- 代理及下线查询:输入准确代理帐户,查询该代理所属下级。
- 会员账号:(支持多帐号,用逗号分隔或空格分隔)输入具体会员帐号,只统计这些会员的盈亏数据。
- 会员状态:(下拉)启用 / 禁用
- 导出
功能
操作方式: 点击「导出」按钮后,会弹出选择菜单:
- 导出全部 → 导出符合当前筛选条件的全部数据
- 导出当页 → 仅导出当前页面显示的数据
- 操作列表:
- 「用户帐号」点击后,将弹出「查看会员详细信息」可查看帐户详情。
*盈亏额蓝色负数代表平台盈利,红色正数为平台亏损。
📌 「棋牌盈亏额」负数表示平台盈利,正数表示平台亏损。
电子分析

- 时间筛选
- 快速筛选:提供预设选项,如“今日”、“昨日”、“本周”、“前一天”、“前一月”等,便于一键选择。
- 手动输入:支持自定义时间区间,例如输入起始日期和结束日期进行精确查询。
📌 日期筛选以投注时间为统计依据;电子中奖额/返水以结算时间为准。
- 代理及下线查询:输入准确代理帐户,查询该代理所属下级。
- 会员账号:(支持多帐号,用逗号分隔或空格分隔)输入具体会员帐号,只统计这些会员的盈亏数据。
- 会员状态:(下拉)启用 / 禁用
- 导出
功能
操作方式: 点击「导出」按钮后,会弹出选择菜单:
- 导出全部 → 导出符合当前筛选条件的全部数据
- 导出当页 → 仅导出当前页面显示的数据
- 操作列表:
- 「用户帐号」点击后,将弹出「查看会员详细信息」可查看帐户详情。
*盈亏额蓝色负数代表平台盈利,红色正数为平台亏损。
📌 「棋牌盈亏额」负数表示平台盈利,正数表示平台亏损。
真人分析

- 时间筛选
- 快速筛选:提供预设选项,如“今日”、“昨日”、“本周”、“前一天”、“前一月”等,便于一键选择。
- 手动输入:支持自定义时间区间,例如输入起始日期和结束日期进行精确查询。
📌 日期筛选以投注时间为统计依据;真人中奖额/返水以结算时间为准。
- 代理及下线查询:输入准确代理帐户,查询该代理所属下级。
- 会员账号:(支持多帐号,用逗号分隔或空格分隔)输入具体会员帐号,只统计这些会员的盈亏数据。
- 会员状态:(下拉)启用 / 禁用
- 导出
功能
操作方式: 点击「导出」按钮后,会弹出选择菜单:
- 导出全部 → 导出符合当前筛选条件的全部数据
- 导出当页 → 仅导出当前页面显示的数据
- 操作列表:
- 「用户帐号」点击后,将弹出「查看会员详细信息」可查看帐户详情。
*盈亏额蓝色负数代表平台盈利,红色正数为平台亏损。
📌 「真人盈亏额」负数表示平台盈利,正数表示平台亏损。
体育分析

- 时间筛选
- 快速筛选:提供预设选项,如“今日”、“昨日”、“本周”、“前一天”、“前一月”等,便于一键选择。
- 手动输入:支持自定义时间区间,例如输入起始日期和结束日期进行精确查询。
📌 日期筛选以投注时间为统计依据;体育中奖额/返水以结算时间为准。
- 代理及下线查询:输入准确代理帐户,查询该代理所属下级。
- 会员账号:(支持多帐号,用逗号分隔或空格分隔)输入具体会员帐号,只统计这些会员的盈亏数据。
- 会员状态:(下拉)启用 / 禁用
- 导出
功能
操作方式: 点击「导出」按钮后,会弹出选择菜单:
- 导出全部 → 导出符合当前筛选条件的全部数据
- 导出当页 → 仅导出当前页面显示的数据
- 操作列表:
- 「用户帐号」点击后,将弹出「查看会员详细信息」可查看帐户详情。
*盈亏额蓝色负数代表平台盈利,红色正数为平台亏损。
📌 「体育盈亏额」负数表示平台盈利,正数表示平台亏损。
最高在线人数分析

折线图形式展示平台每日最高在线人数的趋势变化,并细分不同用户类型(会员+代理、推广员、试玩账号、银商等)的在线峰值。
- 时间筛选
- 快速筛选:提供预设选项,如 “本周”、“本月”、“前一月”、“后一月”等,便于一键选择。
- 手动输入:支持自定义时间区间,例如输入起始日期和结束日期进行精确查询。
📌 日期筛选以登录时间为统计依据;图表显示该时间范围内每日的最高在线人数峰值,数据每日定时更新,非实时统计。
- 图例与线条说明
○-最高在线人数(全站峰值,主线)
○-会员+代理(核心活跃用户)
○-推广(推广员在线)
○-试玩(试玩账号在线)
○-银商(银商账号在线)
切换操作:可选择当前要查看的数据视图(如图下 选择 最高再现人数、会员+代理)

- 鼠标悬停(如上图 图表中灰底框)
将鼠标指针移动到任意数据点位置时,自动弹出浮动提示框,显示该日期的精确最高在线人数及相关细分数据
- 工具栏(图表右侧小图标)

区域缩放,点击后可在图表中进行拖拉动作(如图下)

区域缩放还原,拖拉后想恢复原样只需点击一下即可。
数据透视,点击后弹出数据视图窗(如下图),查看完毕点击「关闭」即可回置图表页面。

切换折线图
切换为柱壮图,点击后切换(如图下)

恢复默认视图(循环箭头)
下载图表为图片(向下箭头)
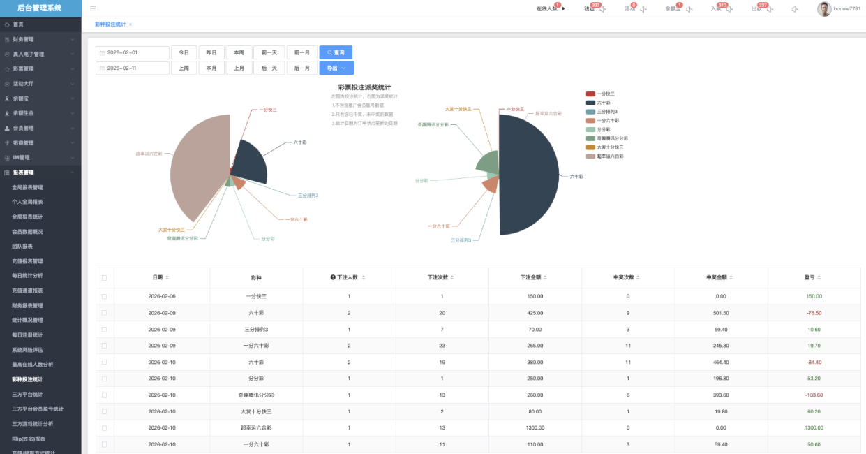
彩种投注统计

- 时间筛选
- 快速筛选:提供预设选项,如 “本周”、“本月”、“前一月”、“后一月”等,便于一键选择。
- 手动输入:支持自定义时间区间,例如输入起始日期和结束日期进行精确查询。
📌 日期筛选以投注时间为统计依据;中奖金额以结算时间为准。
- 导出
功能
操作方式: 点击「导出」按钮后,会弹出选择菜单:
- 导出全部 → 导出符合当前筛选条件的全部数据
- 导出当页 → 仅导出当前页面显示的数据
下方表格字段说明
- 日期:统计日期(如2026-02-06)
- 彩种:具体彩票玩法名称(如 一分快三、六十分彩、超跑六合彩 等)
- 下注人数:该日该彩种的下注用户数(去重)
- 下注次数:该日该彩种的总投注笔数
- 下注金额:该日该彩种的总投注金额
- 中奖次数:该日该彩种的中奖笔数
- 中奖金额:该日该彩种的总派奖金额
- 盈亏:该日该彩种的净盈亏(下注金额 - 中奖金额,负数=平台盈利)
📌 统计日期为订单状态更新的日期,未中奖的数据以投注当日统计,已中奖数据以结算日统计。
彩票投注派奖流量图
- 左侧为投注统计(投注金额)
- 右侧为派奖统计(派奖金额)
交互方式(如图下)
- 鼠标悬停任意节点 → 显示该段的精确金额

三方平台统计

- 时间筛选
- 快速筛选:提供预设选项,如 “本周”、“本月”、“前一月”、“后一月”等,便于一键选择。
- 手动输入:支持自定义时间区间,例如输入起始日期和结束日期进行精确查询。
📌 日期筛选以投注时间为统计依据;派奖以结算时间为准。
- 导出
功能
操作方式: 点击「导出」按钮后,会弹出选择菜单:
- 导出全部 → 导出符合当前筛选条件的全部数据
- 导出当页 → 仅导出当前页面显示的数据
列表字段说明
- 平台编码:平台唯一标识(如 LG、AG2、PG2)
- 平台名称:显示名称(如 LG电子、PlayAce、PG电子)
- Jackpot:该平台累计奖池金额
- 总输赢:平台净盈亏(负数=平台盈利,正数=平台亏损)
- 总投注:总投注金额
- 总派奖:总派奖金额
- 真人、电子、棋牌、捕鱼、电竞体育
- 投注:真人模块投注金额
- 派奖:真人中奖金额
- 输赢:真人模块净盈亏(绿色=盈利,红色=亏损)
- 打赏:打赏金额(若平台支持)
- 活动奖励:活动赠送金额
📌 此页报表每日统计更新一次,非实时数据,当日数据需隔日才能完整显示。
三方平台会员盈亏统计

- 时间筛选 + 时间段
- 快速筛选:提供预设选项,如 “本周”、“本月”、“前一月”、“后一月”等,便于一键选择。
- 手动输入:支持自定义时间区间,例如输入起始日期和结束日期进行精确查询。
📌 日期筛选以游戏投注时间为统计依据;盈亏金额为该时间范围内的累计净盈亏。
- 会员帐号:输入单个或多个帐号(用逗号或空格分隔),支持多选查询
- 全部平台:(下拉▼)筛选具体三方平台(如 AG、DS、FG、KY 等)
- 导出
功能
操作方式: 点击「导出」按钮后,会弹出选择菜单:
- 导出全部 → 导出符合当前筛选条件的全部数据
- 导出当页 → 仅导出当前页面显示的数据
列表字段说明
- 会员账号:用户ID(如 newtest398)
- 会员类型:会员 / 代理
- 平台编码:三方平台标识(如 AG2、LG、PG2)
- 平台名称:显示名称(如 PlayAce、LG电子、PG电子)
- 第三方平台账号:该会员在三方平台的绑定账号ID(如 awt180979)
- 盈亏金额:该会员在该平台累计净盈亏(负数=会员输钱→平台盈利,正数=会员赢钱→平台亏损)
- 最后游戏日期:该会员在该平台最后一次游戏时间
📌 「最后游戏日期」显示该会员在该平台最后一次有效投注的日期,不受日期筛选范围影响。
三方游戏统计分析
电子游戏

- 时间筛选 + 时间段
- 快速筛选:提供预设选项,如 “本周”、“本月”、“前一月”、“后一月”等,便于一键选择。
- 手动输入:支持自定义时间区间,例如输入起始日期和结束日期进行精确查询。
📌 日期筛选以投注时间为统计依据;损益以结算时间为准。
- 会员帐号:输入单个或多个帐号(用逗号或空格分隔),支持多选查询
- 代理帐号:输入代理ID,只显示该代理及其下线会员在三方游戏的数据
- 全部平台:(下拉▼)筛选具体三方平台(如 BL、PP、PG、LG、KX 等)
- 全部游戏:(下拉▼)根据上方选择的「平台」动态显示该平台下的具体游戏(如 欢乐水果、街头霸王、东方国度 等)
- 导出全部

→ 把当前表格数据一次性导出成 Excel/CSV。
📌 「获利率」= 损益 ÷ 投注额,正数表示平台获利,负数表示平台亏损。
真人游戏

- 时间筛选 + 时间段
- 快速筛选:提供预设选项,如 “本周”、“本月”、“前一月”、“后一月”等,便于一键选择。
- 手动输入:支持自定义时间区间,例如输入起始日期和结束日期进行精确查询。
📌 日期筛选以投注时间为统计依据;损益以结算时间为准。
- 会员帐号:输入单个或多个帐号(用逗号或空格分隔),支持多选查询
- 代理帐号:输入代理ID,只显示该代理及其下线会员在三方游戏的数据
- 全部平台:(下拉▼)筛选具体三方平台(如 SA、WL、OG2、EVO、OG 等)
- 导出全部

→ 把当前表格数据一次性导出成 Excel/CSV。
📌 「获利率」= 损益 ÷ 投注额,正数表示平台获利,负数表示平台亏损。
棋牌游戏

- 时间筛选 + 时间段
- 快速筛选:提供预设选项,如 “本周”、“本月”、“前一月”、“后一月”等,便于一键选择。
- 手动输入:支持自定义时间区间,例如输入起始日期和结束日期进行精确查询。
📌 日期筛选以投注时间为统计依据;损益以结算时间为准。
- 会员帐号:输入单个或多个帐号(用逗号或空格分隔),支持多选查询
- 代理帐号:输入代理ID,只显示该代理及其下线会员在三方游戏的数据
- 全部平台:(下拉▼)筛选具体三方平台(如 SA、WL、OG2、EVO、OG 等)
- 导出全部

→ 把当前表格数据一次性导出成 Excel/CSV。
📌 「获利率」= 损益 ÷ 投注额,正数表示平台获利,负数表示平台亏损。
体育游戏

- 时间筛选 + 时间段
- 快速筛选:提供预设选项,如 “本周”、“本月”、“前一月”、“后一月”等,便于一键选择。
- 手动输入:支持自定义时间区间,例如输入起始日期和结束日期进行精确查询。
📌 日期筛选以投注时间为统计依据;损益以结算时间为准。
- 会员帐号:输入单个或多个帐号(用逗号或空格分隔),支持多选查询
- 代理帐号:输入代理ID,只显示该代理及其下线会员在三方游戏的数据
- 全部平台:(下拉▼)筛选具体三方平台(如 AG、SB、BT1、CR、UG 等)
- 导出全部

→ 把当前表格数据一次性导出成 Excel/CSV。
📌 「获利率」= 损益 ÷ 投注额,正数表示平台获利,负数表示平台亏损。
同ip(姓名)报表
同IP注册帐号报表

同IP(姓名)报表页面是平台风控与反作弊的核心工具,用于统计和展示使用相同IP地址注册/登录或使用相同真实姓名的账号集合
📌 此页数据为全历史累计统计,无时间筛选,显示该IP地址自平台上线以来所有注册账号的汇总
- 查询区域:输入正确IP地址(如 54.199.74.214),精准查询该IP注册帐号
- 数据表格:展示IP的注册账号数量及账号列表
- 「查看详情」点击后弹出「同ip注册账号列表」可详细查看此ip中全数用户帐号。

同真实姓名列表

用于监控和查询使用相同真实姓名注册的多个用户账号的工具。主要用于发现潜在的“一人多号”、代注册、异常批量注册或身份冒用等风险行为。
📌 此页数据为全历史累计统计,无时间筛选,显示该真实姓名自平台上线以来所有注册账号的汇总。
- 查询区域:输入正确真实姓名(如 刘昊然),精准查询该姓名数量
- 数据表格:展示真实姓名的数量及用户账号列表
- 「查看详情」点击后弹出「同姓名注册账号列表」可详细查看此真实姓名全数用户帐号。

充直 / 提现方式统计

- 时间筛选
- 快速筛选:提供预设选项,如“今日”、“昨日”、“本周”、“前一天”、“前一月”等,便于一键选择。
- 手动输入:支持自定义时间区间,例如输入起始日期和结束日期进行精确查询。
📌 日期筛选以充值到账时间为统计依据;提现以提款到账时间为准。
- 核心指标:
现金盈利:蓝色图标 金额(如2717.72)
现金盈利率:红色图标 百分比(如64.28%)
投注金额:绿色图标 + 金额(部分显示 “暂未统计”)
中奖金额:黄色图标 + 金额(部分显示 “暂未统计”)
左侧 / 右侧双栏布局:
- 左侧 → 充值方式明细(各种支付渠道的充值金额、人数、占比)
- 右侧 → 提现方式明细(各种提现渠道的提出现金金额、人数、占比)
底部汇总行:在线支付、银行转账、虚拟币转账等大类汇总
📌 充值提现数据每5分钟更新一次,非实时统计,时间临界点数据可能出现偏差。